How can you start from zero with quantitative investing?
With WoolenQuant, just a few clicks to configure a strategy and you’re ready to begin your quant journey.
-
Add strategies with simple clicks; modules ship with defaults.
-
Strategy modules are parameterized so you can fine‑tune details.
-
Rich built‑in strategy modules, continuously expanded.
How can you clearly see why a strategy makes or loses money?
WoolenQuant provides detailed backtest reports, tracking the buy/sell factors behind every trade so you can see profit and loss drivers at a glance.
-
Detailed backtest results
-
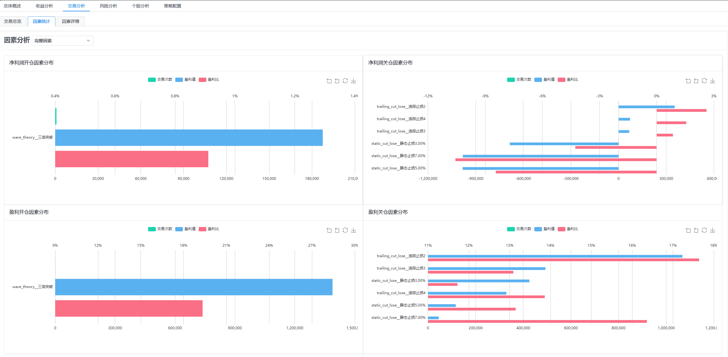
Trade factor statistics
-
Clear factors for every trade
How can you backtest the entire market quickly to refine strategies fast?
WoolenQuant uses multi‑process parallelism to fully utilize your hardware, supports scanning all symbols without pre‑selecting a universe, and keeps backtest results consistent so you avoid waiting all day for a few minutes of strategy changes.
-
Concurrent backtest tasks
-
Strategies over the full market
-
High‑concurrency full‑market backtests with low latency

After using WoolenQuant I quickly got started with quant investing. In just two days I began adjusting my stock trading plan, and from the second week I steadily moved into profit.
